HostGator主机怎么样?HostGator主机速度和性能全面评测
HostGator是一家成立于2002年知名的托管服务提供商,服务器主要位于犹他州的普罗沃和德克萨斯州的休斯顿,以其低廉的价格和用户友好的管理方式备受欢迎。多年来HostGator一直不断扩展和完善他主机服务,目前为全球超过 250 万个网站提供支持,那么HostGator主机怎么样?
1、稳定性和响应时间
在一个月的时间里,HostGator没有出现错误或停机,实现了100%的稳定运行和 99.99%的可达性。平均响应时间为 161.93 毫秒,低于市场平均水平,因此被认为非常优秀。HostGator在正常运行时间方面非常可靠,响应时间也非常好。

2、加载速度
HostGator机房在美国,因此在美国的加载时间最快,Largest Contentful Paint(LCP)约为 1.2 秒,与其他提供商相比,这是一个平均结果。HostGator完全加载时间为 1.2 秒,为了获得最佳的网站排名结果和访客满意度,最好将这个时间控制在 3 秒以内。

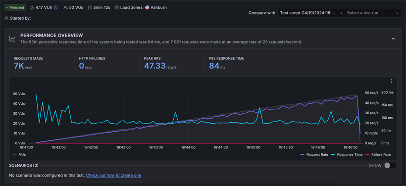
3、压力测试
HostGator成功处理了 50个虚拟用户,无任何故障,并保持85毫秒的响应时间,低于2秒的阈值;这意味着 HostGator的服务器能够很好地应对突发的流量增加,这对中小型网站或小型在线商店来说是一个好结果。

4、安全性
HostGator非常重视其服务器的安全性,方案涵盖了安全基础,因为它提供免费的 SSL 证书和服务器级防火墙;任何其他安全措施都需要额外付费。
5、价格
HostGator Hatchling Plan方案托管 10 个网站,包含一键式 WordPress 安装程序,并提供一套标准功能。HostGator Baby Plan方案可以托管 20 个网站,提供 20GB 的存储空间;包含所有 Hatchling 套餐的功能,还可以使用如SSL 等附加功能。HostGator Business Plan方案适合初创在线商店和小型企业网站,包括 50 个网站、电子邮件账户、域名隐私和 SEO工具。
| 方案 | 建站数 | 空间 | 流量 | 域名 | 邮件邮箱 | 价格/月 |
| Hatchling Plan | 10个 | 10GB | 不限 | 首年免费 | 无限 | $2.99 |
| Baby Plan | 20个 | 20GB | 不限 | 首年免费 | 无限 | $3.99 |
| Business Plan | 50个 | 50GB | 不限 | 首年免费 | 无限 | $5.49 |
《点击进入官网选购》